← Back to work

50% faster issue isolation. two products on one system. FTSE 100 deployment.

EuVantage · case cover

Engagement: 2023–2024. Solo designer, leading two independent dev teams building EuVantage Monitoring and EuVantage Change Management in parallel on a shared design system. Mechanism: expert blindness compensation.

Research

Five layers: tool mapping, constraint archaeology, NOC engineer shadowing on real shifts, conversations with Anunta's Azure and VMware integration engineers, gap and opportunity mapping. Anunta's own sales engineers couldn't reliably demo EuVantage, a product-coherence problem, not a polish one.

Ideation

Ideation ran inside research, not after it. A long sequence of small architectural decisions: how users enter, how time should work, how scope nests, how severity reads across modules, how the system composes. The simple end product carried many directions tested before it. Through-line: feel native to engineers who already know Azure and VMware.

Execution

Six diagnostic modules, one severity language, time-as-stance temporal navigation, four-level scope hierarchy. Atomic modular design system. Change Management shipped as a second product on the same foundation.

Impact

Issue isolation 50% faster. FTSE 100 deployment. EuVantage shifted from internal-only tool to a managed-services upsell driver. "Biggest impact on our sales motion in years."

Shipped

Six-module navigation organised by diagnostic intent · Cross-module navigation with shared severity language · Temporal navigation (time as stance) · Four-level scope hierarchy (customer / VDI / tenant / subscriptions) · Modular design system with atomic composition · EuVantage Change Management as a second product on the same foundation.

01

Context and diagnosis

Anunta Tech is a large managed service provider running enterprise IT operations at scale: more than 300,000 virtual desktops under management, over a million users migrated to date. Their core business is virtual desktop infrastructure, multi-cloud environments, and session diagnostics. EuVantage was their internal infrastructure-monitoring platform, built by engineers for engineers. At the engagement's start it covered Azure only. The rebuild's modular foundation later let Anunta add AWS, Google Cloud, Citrix, and VMware without changing the UX architecture.

The tool worked. The learning curve was the problem. Anunta's core engineers had absorbed the platform's mental model over months of building it and could move through it fluently. Engineers outside the core team faced the same climb without the build context to short-circuit it. Customer IT teams, looking for self-service investigation, rarely reached the productive side of the curve. Every diagnosis required tribal knowledge about where data lived and how modules related.

The commercial consequence was structural. EuVantage was an internal cost line, not a customer-facing surface. Customer IT teams who would otherwise lean on it to do their own investigation had to call Anunta engineers in instead. Growth on the managed-services book was capped by engineer headcount, not by what the platform could see.

The engagement was scoped to transform an engineer-only tool into a product that felt native to engineers who already used Azure and VMware. The platform had to do the heavy lifting that previously sat with the bench, so Anunta could lead enterprise conversations on its strength rather than on roster size. The mechanism was expert blindness compensation: the tool carried the builders' mental models, not the users'. The rebuild had to carry the users'.

The engagement ran from 2023 through 2024. I led UX as the solo designer, coordinating two independent dev teams building two parallel products (EuVantage Monitoring and EuVantage Change Management) on one shared design system.

02

Research

Research moved in layers. Each layer narrowed the direction.

Layer one: mapping the existing tool. Walking the platform end-to-end, documenting what existed, how surfaces related, where data came from. Understanding the product as shipped before touching anything.

Layer two: constraint archaeology. Understanding why the tool had been built this way mattered more than cataloguing its problems. The engineers who built EuVantage were solving real technical problems with the tools they had. Their mental models were correct for the data. Those mental models just weren't the right foundation for a self-serve product. Knowing this shaped how I talked about the rebuild internally: as the next layer on top of their work, not a replacement of it.

Layer three: workflow sessions. Shadowing NOC engineers through real shifts, plus structured sessions with IT administrators and internal users outside the core team. The goal was to watch them investigate real issues and capture the actual questions they asked, not the data they were supposed to look at. Six recurring question forms emerged: is the environment healthy, which users are affected, what is consuming capacity, what changed recently, who did what when, is this getting worse.

Layer four: Azure and VMware deep-dives. EuVantage's users were engineers who already knew the native Azure portals and VMware Horizon consoles. If the rebuild forced them to learn a third mental model, it would fail. Two streams ran in parallel: studying the native tools directly (how they organised fleet health, how they surfaced session data, what patterns admins already had in their muscle memory) and working through Anunta's own Azure and VMware integration engineers, the people who knew which surfaces of each cloud were stable, which were lagging, and which would need to be supplemented rather than mirrored. The point of both was the same: understand what to mirror and what to deliberately diverge from. Feel native to Azure and VMware users became the through-line of every design decision downstream.

Layer five: gap and opportunity mapping. Only at the end did I map where EuVantage could deliver superior visibility without forcing an unfamiliar mental model. The gaps were where the native tools stopped serving operators: cross-platform correlation, temporal retrospection, unified severity semantics across layers.

The sharpest observation didn't come from customer interviews. It came from watching Anunta's own sales engineers try to demo EuVantage. They couldn't reliably find the features they were meant to be showing.

That reframed my read on the problem. The platform didn't have a polish issue. It didn't have a navigation issue. It had a product-coherence issue. No spatial logic: users had no sense of where they were or where they had come from in the app. No next-step logic: the platform never pointed toward the obvious next action. No clear starting point for issue isolation: every investigation began by guessing which module to open first. It was a set of screens that hadn't been assembled into a product yet.

Pre-rebuild EuVantage surfaces: a set of screens assembled rather than systematised, each carrying its own visual idiom and entry shape

This wasn't anyone's fault. EuVantage is a deeply technical product, monitoring infrastructure and session performance across virtual desktop estates with many distinct layers (cloud, hypervisor, VDI broker, session host, user). A product with that many layers, built without UX expertise shaping decisions from the start, was always going to accumulate into a set of screens rather than a coherent product. The research gave me permission to treat the fix as structural, not surface.

03

Ideation

Ideation on this engagement didn't run after research. It ran inside it. Each layer of research raised an architectural question; each candidate answer sent the next research question back out. The design wasn't a choice between two or three big paths. It was a series of small architectural decisions, each with several candidate answers, each narrowing the final shape. Two of those questions shaped the product most.

How should users enter?

Infrastructure engineers don't share a single entry point into a monitoring tool. Some come to troubleshoot a failing environment. Some come because a user complained about a slow session. Some come to review what changed recently (a deployment, an admin action) to connect it to current symptoms. Some come to watch trends over time and spot anomalies before they become incidents. The first version of EuVantage had assembled these as separate modules, each with its own visual idiom and its own way of asking questions. A user faced what felt like several products to learn rather than one tool. The rebuild committed to all four patterns as peer-level surfaces: Infrastructure, Session Hosts and Users, Event and Activity Logs, and Trends. Navigation from any surface to any other is one click. The choice wasn't "which entry is right." It was "stop asking users to pick a perspective that isn't theirs."

How should time work?

Most monitoring tools treat time as a filter. You narrow data to a range. That works for known problems. It fails for retrospective investigation, where you don't yet know what you're looking for. The design moved time from filter to stance. A user can stand at any moment (two weeks ago at 2pm, last Thursday at shift change, the minute before an incident) and see the environment as it was, as if they were working in that moment. Infrastructure state, session performance, logs, alerts, all rendered to that point in time. A single Live Data toggle in the left nav, paired with a date, time, and timezone picker, switches the whole UI between now and any chosen moment. A small framing shift with a large workflow payoff: the tool supports investigation of incidents nobody has diagnosed yet, not just the ones already known.

Two questions named, many more decided along the way. The through-line across all of them was the same: does this decision make the tool feel native to engineers who already know Azure and VMware, or does it force them to learn a new mental model?

04

Execution

Five streams shipped. They share one foundation: the modular design system underneath, which is what let a single designer ship two products in parallel on two independent dev teams.

Navigation architecture

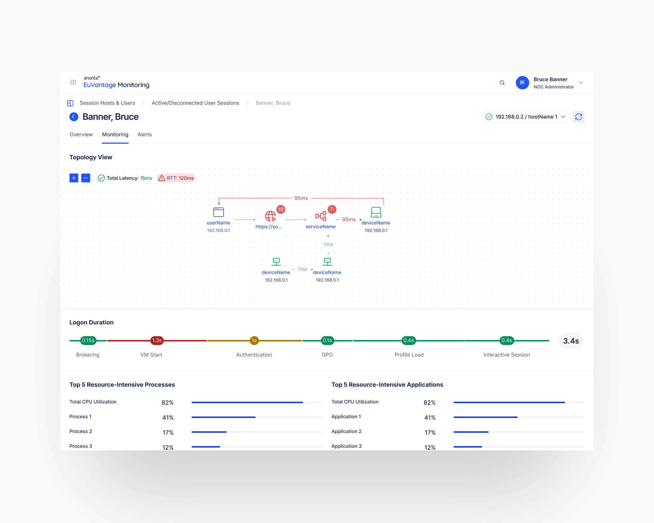
The platform reorganised around six modules named for the diagnostic questions they answered: Infrastructure, Session Hosts and Users, Event Logs, Activity Logs, Trends, Resources. The change from the pre-rebuild state was categorical. Before, navigation was organised by data source (Devices, Sessions, Logs, Metrics): a user had to know where data lived before they could ask a question. After, navigation was organised by intent: a user could ask a question and land on the right surface without knowing the underlying data source.

Post-rebuild navigation: six modules named for the diagnostic question they answer, so a user can ask a question and land on the right surface without knowing the underlying data source

Cross-module navigation and shared severity language

Across all six modules, one severity visual language. Red triangles for critical failures. Orange for elevated priority. Blue for watchlist. Green for healthy, deliberately toned down to signal health without competing for attention with alerts. The same icons, the same semantics, on every screen. Learning the language once meant reading any module at a glance.

The more load-bearing move was cross-module navigation. From any severity indicator on any surface, one click routes to the full context on the surface where that incident would be investigated. An alert on Infrastructure jumps to the affected Session Hosts. A Session Host entry jumps to the event log for that host. An event jumps to the activity log showing who did what at that timestamp. The interface carried the correlation that the user had previously had to do in their head.

Session Hosts and Users surface: same red, orange, blue, and toned-down green semantics carried across an entirely different data set than the Infrastructure module

Temporal navigation (time as stance)

The shipped mechanism for temporal investigation lived in the left nav. A Live Data toggle switches the whole UI between current state and any chosen historical moment. Date picker. Time picker. Timezone selector. When the toggle is off and a moment is selected, every surface in the product renders to that moment: infrastructure state, session performance, logs, alerts, even trend windows. The user stands in the past as if it were present.

Left-rail temporal controls: Live Data toggle off and a specific historical moment selected, with the rest of the surface rendered to that moment rather than narrowed by a date range

Scope hierarchy

EuVantage served multi-tenant MSP contexts. Anunta managed multiple customers; each customer had multiple VDI deployments (AVD, Citrix, Horizon); each deployment had multiple tenants; each tenant had multiple subscriptions. The scope selector walks all four levels: Customer → VDI type → Tenant → All Subscriptions. Each level scopes everything downstream. A choice at any level filters every subsequent surface.

Spatial awareness was the harder problem. Four nested levels means a user three clicks deep can lose track of which customer's which deployment's which tenant they are inside. Two mechanisms carried the orientation.

Breadcrumbs sat above the surface content on every page. The full chain (customer, VDI, tenant, subscription) read at the top regardless of depth, so users never had to ask "what am I looking at right now?" The page told them.

The scope panel itself was foldable. A reader working through a wide table or a deep log view could collapse it to a thin column and recover the screen real estate. The breadcrumbs above stayed in place, so collapsing didn't cost orientation. Density when the work needed it, the scope chain visible at all times.

Deep surfaces with the breadcrumb chain (customer, VDI, tenant, subscription) above the content and the scope panel either expanded or collapsed. Orientation by breadcrumbs, density by foldable panel
Same depth, second view: the breadcrumb chain stays in place across surfaces while the panel state flexes to suit the work

Modular design system with atomic composition

Underneath every decision above was a design system built to scale.

The method was atomic in the classical sense. Atoms (typography, colour tokens, spacing units, iconography, severity indicators, cell primitives), molecules (filter chips, status pills, table rows, breadcrumbs, category headers), organisms (data tables, alert cards, tabbed workflow panels, scope selectors, the temporal-navigation left rail), templates (the three-column overview layout, the tabbed workflow page, the scope-controlled surface), pages (the specific views admins open). New surfaces compose from the primitives below, following a strict set of rules. The rules are what made infinite combinations possible without drift: a new data type slots into an existing template; a new workflow reuses existing molecules; a new VDI context (Citrix, VMware Horizon, AWS-based environments) changes the content, not the composition.

The system was handed to Anunta's engineering team with a separate component reference document. Since handoff, Anunta has built additional EuVantage modules on the same foundation without substantial design involvement.

EuVantage Change Management is one of them: a completely different workflow product (request triage, approval workflows, execution tracking) sharing the same design DNA as Monitoring. One system, a family of products, the same feel.

EuVantage Change Management: second product on the same foundation, sharing severity language, scope panel, and table patterns with Monitoring
Change Management deeper view: the same primitives that read across Monitoring (severity icons, scope chain, column treatment, typography) carry an entirely different workflow
05

Impact

Shipped outcomes

Issue isolation on equivalent investigations went from the pre-rebuild tribal-knowledge-dependent workflow to a self-serve workflow that ran fifty percent faster. The delta was measured against baselines on comparable incident types.

Commercially, EuVantage moved from an internal cost line to the strongest piece of the managed-services pitch Anunta had. Customers who had previously required Anunta engineers in the room could now operate EuVantage themselves, which let Anunta lead enterprise conversations on the strength of the platform rather than the depth of the bench. That unlocked multi-thousand-seat enterprise deployments, including a named FTSE 100 operator, that were not possible under the previous model. Deal velocity was the biggest movement Anunta's sales motion had seen in years.

Compounding outcomes

The design system compounds. Anunta's engineering team has since extended the component library for new VDI contexts (Citrix, VMware Horizon, and other environments) without design edits. Additional EuVantage modules have been shipped on the same foundation without substantial design involvement, Change Management being the most visible example.

The clearest proof of the compounding came in late 2025. Anunta commissioned me to lead an 8-week product sprint on AI Fabric, a new CIO-facing executive platform (separate case). The EuVantage design system carried over intact, which meant the sprint's design time went to the novel parts (a weakest-link scoring framework, an AI agent layer, a four-vertical information architecture), rather than to primitives, tokens, or component discipline. Two years after the system was built, it was still enabling foundational product builds at speed. One designer, one system, a family of products.

06

Takeaway

Native means muscle memory picks up the product without an onboarding session. That's the measure on this engagement and the through-line across my work. EuVantage's engineers had tribal knowledge that the rebuild had to honour, but users never had to acquire. The question-based navigation, the temporal-as-stance mechanic, the shared severity language, and the modular design system that now runs without me all point the same way: make the platform's mental model look like the user's before they open it.

Ivan's work on the EuVantage design system, Isolation Dashboard, and Change Manager established clear, scalable design principles that will continue to help shape the platform.

Michael Meyer · Director of Solutions Architecture, Anunta Tech